В грудні 2015 року спеціалістами нашого підприємства успішно реалізований проект в Турції, м.Караман, на підприємстві «SlavaSut».
В рамках проекту здійснювалися наступні роботи:
- розробка проектного рішення по будівництву заводу;
- поставка комплектуючих і модернізація наявного у Замовника обладнання;
- монтаж;
- електромонтаж;
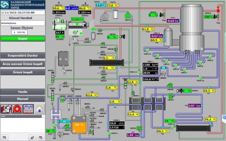
- розробка системи автоматики та архівації даних Вакуум-випарної установки плівкового типу Wiegand-8000 і Сушильної установки VRA-4.
|
|
|
Після проведення пуско-налагоджувальних робіт обладнання передано Замовнику в експлуатацію.
19.12.2015 р. відбулося урочисте офіційне відкриття заводу.

Обладнання працює в автоматичному режимі, на мікропроцесорах S300 фірми Siemens.
Архівація даних здійснюється на Scada системі Siemens.
|
|
|
